-
图文详情
-
产品属性
-
相关推荐
JKZC-2000RB高温炉尾气安全保护仪
关键词; 高温炉、马弗炉、管式炉,尾气处理
JKZC-2000RA型高温炉尾气安全保护仪(也常称:高温烟气安全监测仪 / 尾气安全监控系统)是工业高温炉(马弗炉、管式炉、RTO、窑炉等)的核心安全装置,主要监测尾气 温度、可燃气体(LEL)、氧含量、压力、流速 等关键参数,实现超温、超压、缺氧 / 富氧、可燃气体超标时的 报警、联锁、切断、排风 等保护,防止爆炸、回火、中毒、设备烧毁。
现在全国高校、科研院所安全检查越来越严,在保证科研的条件下,安全。该设备已经在全国高校广泛应用。
高温炉、马弗炉、管式炉属于高温高危设备涉及可燃气体、有机溶剂热解的,必须:有尾气处理有安全监测报警装置有超温 / 可燃气体联锁保护对于目前学校· 高温炉常用于材料烧结、气氛热处理、聚合物热解、压电陶瓷煅烧、绝缘材料固化等
· 尾气可能含:可燃气体、VOC、CO、酸性气体、易燃分解物
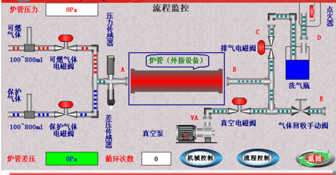
此设备通过对炉管内的压力检测,提供断气、降温等安全保护功能,亦可将排出的可燃尾气进行点火处理,且配置双路点火保护,确保排出的气体可充分燃烧。配合管式炉使用也可进行炉管气体自动清洗置换。
设备原理:

设备特点:
1. 尾气燃烧彻底,不留残气。
2. 适配性强,可匹配各种炉型(能抽真空即可,功率≤4KW)。
3. 全自动化控制,只需选好适当程序,一键启动。
4. 多种流程选择如:真空烧结模式、单路气体烧结(尾气直排不回收)、单路气体烧结(尾气过滤回收)、双路气体烧结(可燃性气体),满足客户不同需求。
5. 该系统提供了真空泵(功率≤0.6KW)和烧结炉(功率≤4KW)电源的外置接口。完善多重保护功能(排气自动点火保护、自动循环抽真空保护、低真空保护、炉管超压保护、炉管防倒吸保护、可选配可燃性气体浓度保护)为您保驾护航。
设备参数:
规格型号:JKZC-2000RB
额定功率:4.5KW
点火方式:硅碳棒点燃
安全保护:带316L高压阻火器,有效防止氢气回火
控制方式:PLC全自动控制
进气路数:双通道进口品牌质量流量器,控制精度±1% FS;重复精度±0.2% FS;量程可供客户选择(50、100、200、300、500、1000Sccm等)
结构尺寸:长690×高950×深580mm
适应范围:可匹配各种炉型(能抽真空即可,功率≤4KW)
功能:真空烧结模式、单路气体烧结(尾气直排不回收)、单路气体烧结(尾气过滤回收)、双路气体烧结(可燃性气体),满足客户不同需求
真空泵(功率≤0.6KW)和烧结炉(功率≤4KW)
操作模式:全自动化控制,一键启动
设备设计安全等级:一级
重量:约41KG


